Merchant

Berikut fitur-fitur yang tersedia untuk merchant di Dee dan cara menggunakannya:

1. Masuk ke akun kamu

Masukkan informasi akun kamu, seperti username dan password. Setelah memasukkan informasi akun, pastikan data yang kamu input sudah benar. Jika sudah selesai, klik tombol masuk.

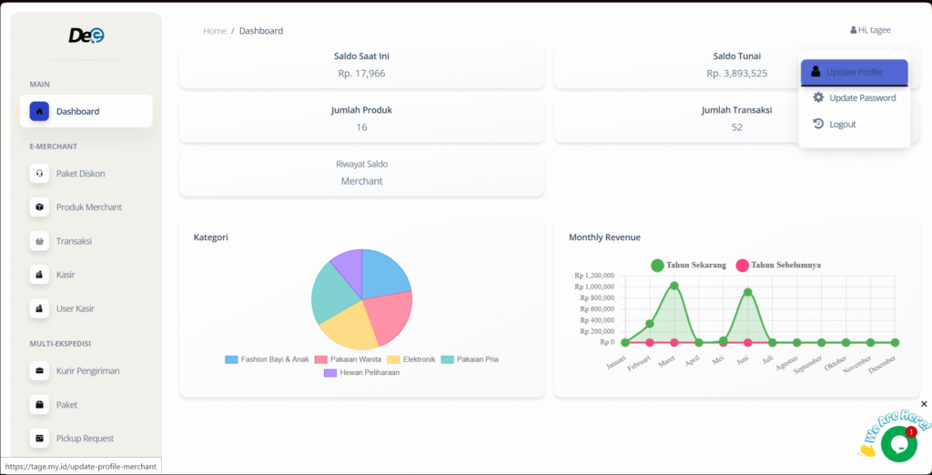
2.  Dashboard

Saat proses masuk berhasil, kamu akan disambut dengan halaman dashboard yang berisi ringkasan tentang jumlah saldo, jumlah produk, jumlah transaksi, saldo tunai, riwayat saldo beserta tabel data terkait.

3. Paket Diskon

Di menu “Paket Diskon”, kamu dapat menambahkan diskon ke produk keinginan kamu. Berikut cara menggunakan fitur tersebut:

                a. Pergi ke menu “Paket Diskon” dan klik tombol “Buat Diskon”.

                      b. Lengkapi formulir yang tersedia.

                     c. Klik tombol “Tambah Tingkatan” untuk menambahkan kondisi diskon.

Klik tombol “Tambah Tingkatan” untuk menambahkan kondisi diskon.

                    d. Klik tombol “Tambah Produk” lalu pilih produk yang ingin kamu tambahkan diskon.

Klik tombol “Tambah Produk” lalu pilih produk yang ingin kamu tambahkan diskon.

                      e. Klik tombol “Simpan Perubahan”.

                     f. Status Sedang berjalan

        • Klik tombol berwarna kuning untuk mengetahui detail diskon.
Klik tombol berwarna kuning untuk mengetahui detail diskon.
        • Klik tombol berwarna hijau untuk mengubah informasi terkait.
Klik tombol berwarna hijau untuk mengubah informasi terkait.
        • Klik tombol berwarna kuning mudah untuk mengakhiri diskon.
Klik tombol berwarna kuning mudah untuk mengakhiri diskon.

                      g. Status Akan Datang

        • Klik tombol berwarna kuning untuk mengetahui detail diskon.
Status Akan Datang
        • Klik tombol berwarna hijau untuk mengubah informasi terkait.
Klik tombol berwarna hijau untuk mengubah informasi terkait.
        • Klik tombol berwarna merah untuk mengakhiri diskon.
Klik tombol berwarna merah untuk mengakhiri diskon.

                     h. Status Berakhir

        • Klik tombol berwarna kuning untuk mengetahui detail diskon.
Status Berakhir
4.  Menu Produk Merchant

Di menu “Produk Merchant”, kamu dapat menambahkan produk dan menambahkan variasi terhadap produk tersebut. Berikut cara menggunakan fitur berikut:

                       a. Menambahkan Produk

        • Pilih menu “Produk Merchant” lalu klik tombol “Tambah Produk”.
Menambahkan Produk
        • Lengkapi formulir yang tersedia.
Lengkapi formulir yang tersedia.
        • Klik tombol “Submit”.
Klik tombol “Submit”.

                       b. Menambahkan Variasi

        • Klik tombol “Variasi”.
Klik tombol “Variasi”.
        • Klik tombol “Tambah Variasi”.
Klik tombol “Tambah Variasi”.
        • Lengkapi formulir yang tersedia.
Lengkapi formulir yang tersedia.
        • Klik tombol “Send”.
Klik tombol “Send”.

                       c. Menambahkan Opsi Variasi

        • Centang pilihan opsi variasi.
Centang pilihan opsi variasi.
        • Lengkapi form yang tersedia.
Lengkapi form yang tersedia.
        • Klik tombol “Send”.
Klik tombol “Send”.
        • Klik tombol warna setting warna biru.
Klik tombol warna setting warna biru.
        • Klik tombol “Tambah Opsi Variasi”.
Klik tombol “Tambah Opsi Variasi”.
        • Lengkapi formulir yang tersedia.
Lengkapi formulir yang tersedia.
        • Klik tombol “Submit”.
Klik tombol “Submit”.
5. Menu Transaksi

Di menu “Transaksi”, kamu bisa melihat detail transaksi, termasuk  nama pembeli, nomor kontak, rincian pesanan (nama produk, harga, dan sejenisnya), serta informasi pembayaran (ongkir, biaya admin, dan sejenisnya). Berikut cara menggunakan fitur tersebut:

                       a. Detail Transaksi

        • Pilih menu “Transaksi” lalu klik tombol “Detail”. Informasi terkait transaksi akan muncul.
Detail Transaksi

                       b. Export PDF

        • Klik tombol “Export PDF” untuk mengekspor informasi terkait transaksi dalam bentuk PDF.
Export PDF
6. Menu Kasir

Di menu “Kasir”, kamu dapat gunakan untuk penjualan offline di Toko. Berikut cara menggunakan fitur tersebut:

a. Pergi ke menu “Kasir”. Klik produk yang kamu inginkan dengan menggunakan filter atau search bar yang tersedia..

Pergi ke menu “Kasir”

                       b. Sesuaikan variasi dan jumlah lalu klik tombol “Tambah ke Keranjang”

Sesuaikan variasi dan jumlah lalu klik tombol “Tambah ke Keranjang”

                       c. Lengkapi formulir yang tersedia lalu klik tombol “Bayar cash”.

Lengkapi formulir yang tersedia lalu klik tombol “Bayar cash”.
7. Menu User Kasir

Di menu “User Kasir”, kamu dapat membuat pengguna kasir. Berikut cara menggunakan fitur tersebut:

                       a. Pergi ke menu “User Kasir”.

Pergi ke menu “User Kasir”.

                       b. Lengkapi Formulir yang tersedia.

Lengkapi Formulir yang tersedia.

                       c. Klik tombol “Create”.

Klik tombol “Create”.
8.  Menu Kurir Pengiriman

Di menu “Kurir Pengiriman”, kamu dapat mengelompokkan layanan kurir dan berbagai ekspedisi sesuai kebutuhan. Berikut cara menggunakan fitur tersebut:

a. Pergi ke “Kurir Pengiriman”. Klik tombol “Group” untuk melihat pengelompokkan layanan kurir.

Pergi ke “Kurir Pengiriman”. Klik tombol “Group” untuk melihat pengelompokkan layanan kurir.

                       b. Klik tombol “Kembali” untuk kembali ke halaman sebelumnya.

Klik tombol “Kembali” untuk kembali ke halaman sebelumnya.
9. Menu Paket

Di menu “Paket”, kamu dapat membuat paket dari transaksi yang kamu punya. Berikut cara menggunakan fitur berikut:

                       a. Menambahkan Paket

        • Pergi ke “Paket” dan klik tombol ‘Buat Paket’
Pergi ke “Paket” dan klik tombol ‘Buat Paket’
        • Pilih transaksi yang kamu inginkan dan klik tombol “Lanjut”.
Pilih transaksi yang kamu inginkan dan klik tombol “Lanjut”.
        • Lengkapi formulir yang tersedia.
Lengkapi formulir yang tersedia.
        • Klik tombol “Send” saat selesai.
Klik tombol “Send” saat selesai.

                       b. Paket Multi-Kurir

        • Klik tombol “Paket Multikurir”.
Klik tombol “Paket Multikurir”.
        • Lengkapi formulir yang tersedia.
Lengkapi formulir yang tersedia.
        • Klik tombol “Create”.
Klik tombol “Create”.

                       c. Detail Paket

        • Klik tombol biru dengan lambang kaca pembesar.
Klik tombol biru dengan lambang kaca pembesar.
        • Klik “Send” untuk mengirimkan detail.
Klik “Send” untuk mengirimkan detail.

                       d. Detail Paket

        • Klik tombol berwarna hijau.
Klik tombol berwarna hijau.
        • Klik tombol “Ekspor PDF” untuk mengekspor data dalam bentuk PDF.
● Klik tombol “Ekspor PDF” untuk mengekspor data dalam bentuk PDF.

                       e. Tracking Paket

        • Klik tombol berwarna kuning. Kamu dapat mengetahui informasi terkait, termasuk informasi lokasi, proses pengantaran, hingga konfirmasi penerimaan paket
10. Menu Paket

Di menu “Pickup Request” kamu dapat membuat permintaan untuk pickup. Berikut cara menggunakan fitur berikut:

                       a. Klik tombol “Tambah Pickup Request”.

Klik tombol “Tambah Pickup Request”

                       b. Pilih paket yang akan dipickup lalu klik tombol “Lanjut”.

Pilih paket yang akan dipickup lalu klik tombol “Lanjut”.

                       c. Pilih jadwal untuk pengambilan paket lalu klik “Submit”.

Pilih jadwal untuk pengambilan paket lalu klik “Submit”.

                       d. Lakukan pembayaran, dan pickup akan diproses.

Lakukan pembayaran, dan pickup akan diproses
11. Menu Paket

Di menu “Topup Saldo” kamu dapat membuat permintaan untuk topup saldo. Berikut cara menggunakan fitur berikut:

                       a. Pergi ke menu “Topup Saldo”. Klik tombol “Request Topup”.

Pergi ke menu “Topup Saldo”. Klik tombol “Request Topup”.

                       b. Lengkapi formulir yang tersedia.

Lengkapi formulir yang tersedia

                       c. Klik tombol “Send”.

Klik tombol “Send”.
12. Menu Penarikan Saldo

Di menu “Penarikan Saldo”, kamu dapat melakukan penarikan saldo. Berikut cara menggunakan fitur tersebut:

                       a. Pilih menu “tarik saldo” lalu klik tombol “tarik saldo”.

Pilih menu “tarik saldo” lalu klik tombol “tarik saldo”.

                       b. Lengkapi formulir yang tersedia.

Lengkapi formulir yang tersedia.

                       c. klik tombol “Submit”.

Lengkapi formulir yang tersedia.

                       d. Jika proses telah selesai, maka status akan berubah menjadi sukses.

Jika proses telah selesai, maka status akan berubah menjadi sukses
13.  Menu Riwayat Saldo

Di menu “Riwayat Saldo”, kamu dapat memantau secara detail aktivitas transaksi saldo masuk dan keluar pada merchant. Berikut cara menggunakan fitur tersebut:

a. Pergi ke menu “Riwayat Saldo”, di menu tersebut kamu dapat melihat riwayat transaksi saldo masuk maupun keluar.

Jika proses telah selesai, maka status akan berubah menjadi sukses

b. Klik tombol “Filter” untuk menampilkan riwayat saldo berdasarkan tanggal yang diinginkan.

Klik tombol “Filter” untuk menampilkan riwayat saldo berdasarkan tanggal yang diinginkan
14.  Menu Update Profil

Di menu “Update Profil”, kamu dapat merubah informasi terkait akunmu. Berikut cara menggunakan fitur tersebut:

                       a. Klik bagian pojok kanan atas lalu pilih “Update Profile”.

Klik bagian pojok kanan atas lalu pilih “Update Profile”

                       b. Ubah informasi yang ingin kamu ubah dalam formulir, lalu klik tombol “Send”.

Ubah informasi yang ingin kamu ubah dalam formulir, lalu klik tombol “Send”
15.  Menu Update Profil

Di menu “Update Password”, kamu dapat merubah kata sandi akun kamu. Berikut cara menggunakan fitur tersebut:

                       a. Klik bagian pojok kanan atas lalu pilih “Update Password”.

Klik bagian pojok kanan atas lalu pilih “Update Password”

                       b. Lengkapi formulir yang tersedia lalu klik tombol “Send”.

Lengkapi formulir yang tersedia lalu klik tombol “Send”

Coba Dee Sekarang!